Monitorización de métricas del sistema con Grafana
Wialon Local expone métricas internas del sistema en formato Prometheus. Puede utilizar Prometheus para recopilar estas métricas y Grafana para visualizarlas mediante una plantilla de panel preconfigurada. Esta guía describe cómo habilitar la recopilación de métricas, configurar Prometheus y Grafana, e importar la plantilla del panel de Wialon Local.
Requisitos previos
Antes de comenzar, asegúrese de tener:
- Una instancia de Wialon Local en funcionamiento.
- Prometheus instalado (o listo para instalar) en el servidor de monitorización.
- Grafana instalado (o listo para instalar) en el servidor de monitorización.
Se recomienda instalar Prometheus y Grafana en un servidor separado, no en el servidor de Wialon Local. Ejecutar servicios adicionales en el servidor de Wialon Local puede causar degradación del rendimiento y complicar la resolución de problemas.
Paso 1. Habilitar la recopilación de métricas
Para habilitar la recopilación de métricas del sistema:
- En el sistema de administración, vaya a Sistema y localice la sección Configuraciones.
- Seleccione la casilla Activar servicio de métricas (la última opción de la sección).
- Haga clic en Guardar.
- Reinicie el servicio cuando se le solicite.
Después del reinicio, Wialon Local expone las métricas del sistema en formato Prometheus en el siguiente endpoint predeterminado:
http://<dirección-del-servidor>/wialon_metrics
donde <dirección-del-servidor> es la dirección IP o el nombre de dominio de su servidor Wialon Local.
Puede verificar que las métricas están disponibles abriendo esta URL en un navegador o con curl:
curl http://<dirección-del-servidor>/wialon_metrics
Paso 2. Instalar y configurar Prometheus
Instale y configure Prometheus en el servidor que ha designado para la monitorización (se recomienda un servidor separado).
-
En el archivo de configuración
prometheus.yml, agregue el siguiente trabajo para obtener métricas de Wialon Local:scrape_configs: - job_name: "adf" metrics_path: /wialon_metrics static_configs: - targets: ["<dirección-de-wialon-local>"]Reemplace
<dirección-de-wialon-local>con la dirección IP o el nombre de dominio de su servidor Wialon Local (por ejemplo,192.168.1.100owialon.suempresa.com). Dado que el endpoint se sirve a través de nginx en el puerto HTTP estándar, no es necesario especificar un número de puerto.Consulte la documentación de Prometheus para obtener información adicional.
-
Inicie Prometheus con el archivo de configuración:
./prometheus --config.file=prometheus.yml -
Verifique que Prometheus está recopilando métricas abriendo la interfaz web de Prometheus (por defecto,
http://localhost:9090) y comprobando Status → Targets. El objetivoadfdebería aparecer con el estado UP.
Paso 3. Instalar Grafana y agregar la fuente de datos
Instale Grafana en el mismo servidor donde se ejecuta Prometheus.
- Descargue e instale Grafana.
- Abra la interfaz web de Grafana (por defecto,
http://localhost:3000). - Agregue Prometheus como fuente de datos:
- Vaya a Connections → Data sources.
- Haga clic en Add data source y seleccione Prometheus.
- En el campo Prometheus server URL, introduzca la dirección de su instancia de Prometheus (por ejemplo,
http://localhost:9090). - Haga clic en Save & test para verificar la conexión.
Consulte la documentación de Grafana para obtener información adicional.
Paso 4. Importar el panel
Una plantilla de panel de Grafana preconfigurada está disponible como archivo JSON. Para importarla:
-
Descargue la plantilla JSON del panel usando este enlace: local-dashboard-template.json.
-
En Grafana, vaya a Dashboards → New → Import.
-
Haga clic en Upload JSON file y seleccione el archivo de la plantilla del panel.
-
Seleccione la fuente de datos de Prometheus que configuró en el paso anterior.
-
Haga clic en Import.
Consulte la documentación de Grafana para obtener información adicional.
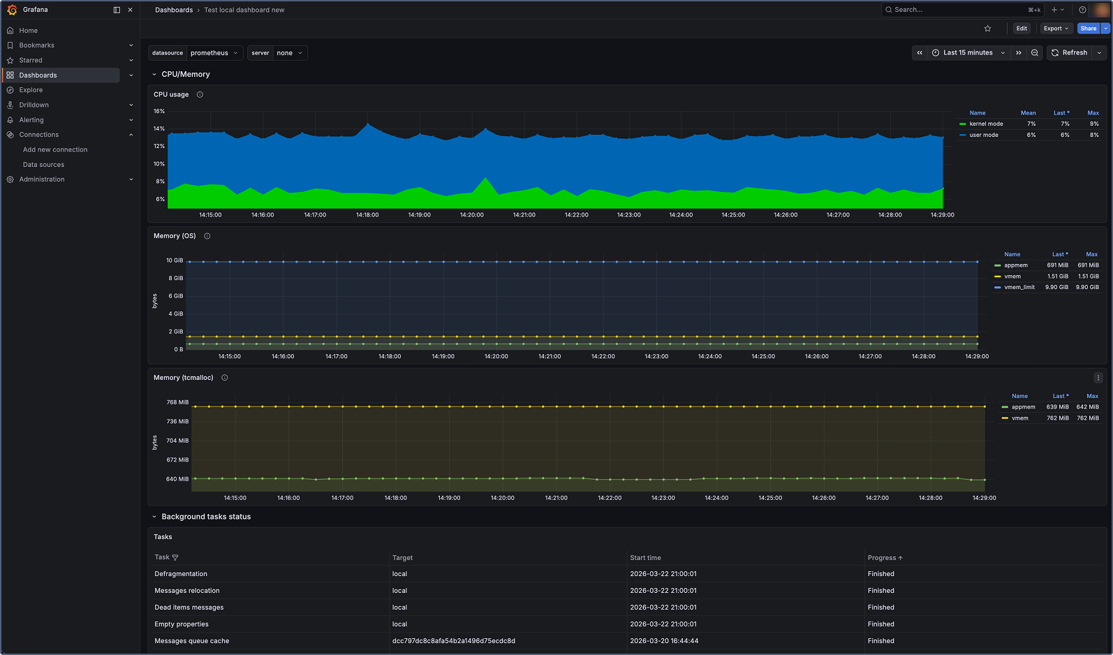
El panel muestra paneles para todas las métricas clave del sistema Wialon Local, incluyendo el estado del servicio, operaciones de base de datos, uso de memoria y CPU, sesiones activas, informes, notificaciones y más.

Métricas disponibles
La tabla a continuación enumera todas las métricas del sistema expuestas por Wialon Local. Para información sobre los tipos de métricas, consulte Tipos de métricas.
Métricas de servicio y proceso
| Métrica | Tipo | Descripción |
|---|---|---|
adf_process_start_time |
Gauge | Hora de inicio del servicio Wialon Local (marca de tiempo Unix en segundos). |
adf_process_pid |
Gauge | ID de proceso (PID) del servicio Wialon Local en ejecución. |
adf_service_status |
Gauge | Estado del servicio: 1 — en ejecución, 0 — detenido. |
adf_process_cpu_time_seconds |
Gauge | Tiempo de CPU utilizado por el proceso (modo kernel y usuario). |
adf_process_mem_pages_in_mem |
Gauge | Número de páginas del proceso en la memoria física. |
adf_process_mem_vmem_used |
Gauge | Cantidad de memoria virtual utilizada por el proceso (en bytes). |
adf_mem_appmem_used |
Gauge | Número de bytes utilizados por la memoria de la aplicación. |
adf_mem_vmem_used |
Gauge | Número de bytes utilizados como memoria virtual (excluyendo metadatos). |
Métricas de base de datos y almacenamiento
| Métrica | Tipo | Descripción |
|---|---|---|
adf_storage_msgs_rw_count |
Counter | Número total de mensajes escritos en la base de datos o leídos desde ella. |
adf_storage_critical_errors |
Counter | Número total de errores críticos devueltos por las operaciones de almacenamiento. |
adf_sync_server_msgs_flushed_to_fs |
Counter | Número de mensajes volcados al sistema de archivos para un servidor de copia de seguridad. Cuando el servidor de sincronización no está disponible, los mensajes se almacenan temporalmente en disco y se vuelcan después de que el servidor esté disponible. |
Métricas de grupo de hilos y cola de eventos
| Métrica | Tipo | Descripción |
|---|---|---|
adf_threads_pool_active |
Gauge | Número de hilos activos en el grupo de hilos global. |
adf_threads_pool_max |
Gauge | Tamaño máximo del grupo de hilos global. Se configura mediante la variable de entorno ADF_MAX_THREADS_COUNT (por defecto: 50). |
adf_events_queue_size |
Gauge | Número de eventos en la cola de ejecución. La mayoría de los eventos del sistema (comandos, mensajes registrados y otros) pasan por esta cola. Un tamaño mínimo de cola indica un procesamiento rápido. Una cola en crecimiento indica una degradación del rendimiento. |
Métricas de ejecución de scripts
| Métrica | Tipo | Descripción |
|---|---|---|
adf_script_code_executions |
Counter | Número total de ejecuciones de scripts en una ventana de 10 minutos. La mayoría de los eventos externos (por ejemplo, solicitudes API) se procesan mediante scripts. Esta métrica puede servir como indicador de carga del sistema. |
adf_script_long_exec_number |
Gauge | Número de scripts con tiempo de ejecución que excede el umbral. El umbral se configura mediante la variable de entorno ADF_SCRIPT_LONG_EXEC_DETECTION_TIME (por defecto: 600 segundos). |
Métricas web y de sesiones
| Métrica | Tipo | Descripción |
|---|---|---|
adf_web_ajax_requests_duration_milliseconds |
Counter | Duración total de las solicitudes AJAX procesadas (en milisegundos). |
adf_web_active_sessions |
Gauge | Número de sesiones web activas. |
Métricas de informes y notificaciones
| Métrica | Tipo | Descripción |
|---|---|---|
adf_reports_count |
Counter | Número total de informes procesados. |
adf_reports_duration_milliseconds |
Counter | Duración total de los informes procesados (en milisegundos). |
adf_notifications_count |
Counter | Número total de acciones de notificación procesadas. |
adf_notifications_duration_milliseconds |
Counter | Duración total de las acciones de notificación procesadas (en milisegundos). |
Métricas de unidades y hardware
| Métrica | Tipo | Descripción |
|---|---|---|
adf_unit_to_tcp_conn_bindings |
Counter | Número total de vinculaciones de unidad a conexión TCP. Las unidades que envían datos establecen vinculaciones de conexión. |
adf_unit_to_udp_conn_bindings |
Counter | Número total de vinculaciones de unidad a conexión UDP. Las unidades que envían datos establecen vinculaciones de conexión. |
adf_unit_commands_executions |
Counter | Número total de ejecuciones de comandos de unidad. |
adf_retranslator_msgs_sent |
Counter | Número total de mensajes enviados por el servicio de repetidor. |
Métricas de tareas
| Métrica | Tipo | Descripción |
|---|---|---|
adf_jobs_completed |
Counter | Número total de tareas completadas. |
Tipos de métricas
Las métricas de Wialon Local utilizan dos tipos de métricas de Prometheus:
-
Gauge: Representa un valor que puede subir o bajar (por ejemplo, el número de sesiones activas o el uso de memoria). Los gauges reflejan el estado actual en un momento dado.
-
Counter: Representa un valor acumulativo que solo aumenta (por ejemplo, el número total de informes procesados). Los counters se reinician a cero cuando el servicio se reinicia.