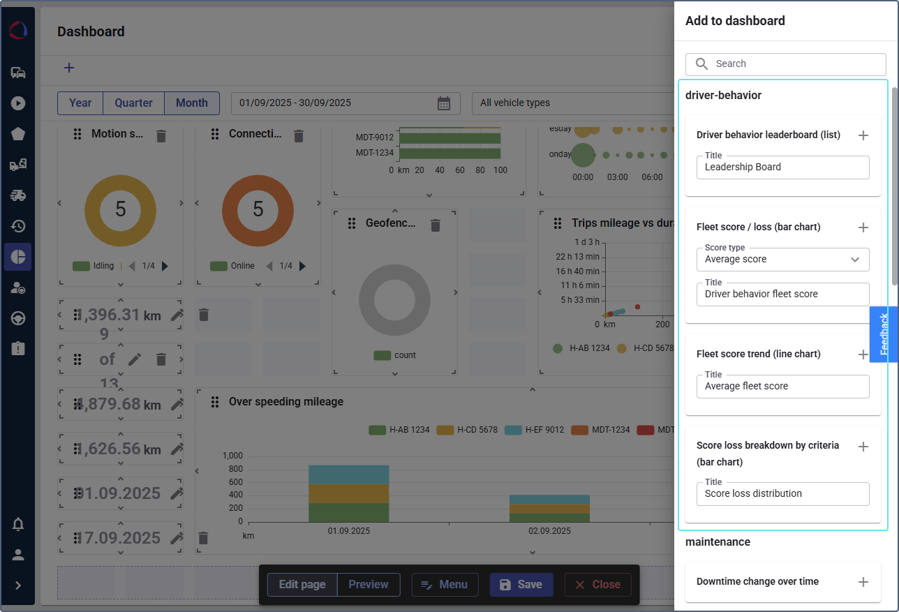
Configuring driver behavior widgets for Dashboard
Who can do it: Service provider
Where: Wialon Platform FleetSpace
Wialon Platform FleetSpace offers widgets that display relevant driver behavior information.
-
Log in as a customer to Wialon Platform FleetSpace.
-
Navigate to the Dashboard page.
-
Click the icon
in the sidebar to enable the editor mode. -
Click the Add widget button.

-
In the panel on the right side of the screen, locate the driver behavior template to display widgets related to driver performance.
-
To add a widget, click the icon
next to its name.
Fleet score or score loss (bar chart)
To configure the widget, select the Score type: Average score to display the average score or Score loss to display the average score loss. You can add both options as separate widgets.

Click the widget to view score, score loss, and trend of each device for the selected period. Also, you can go to the Driver behaviour violations reports from the chart details.
Fleet score trend (line chart)
Displays the trend of the average fleet score over time. Hover over the specific point that represents a period of time on the chart to see the score for this period.

Click a chart point to view the details for each device: score, score loss, and trend (percentage change compared to the previous period). Also, you can go to the Driver behaviour violations reports from the chart details.
Score loss breakdown by criteria (bar chart)
Displays the breakdown of the score loss by specific criteria.

Click any segment to view each device score, score loss and trend for that specific criterion. Also, you can go to the Driver behaviour violations reports from the chart details.
Top devices by driving score (list)
Shows the list of drivers ranked by their driving behavior score in descending order during the selected period of time (year, quarter, month). If necessary, use the Show difference between previous periods toggle.

Click a device in the list to view drivers that were assigned to this device, their score during the assignment and the assignment interval. Also, you can go to the Driver behaviour violations reports from the details.
Top drivers by driving score (list)
Shows the list of drivers ranked by their average driving behavior score (descending by default) during the selected period of time (year, quarter, month). If necessary, use the Show difference between previous periods toggle. Customer user can sort the list.
Click a driver in the list to view devices that were assigned to this driver, their score during the assignment and the assignment interval. Also, you can go to the Driver behaviour violations reports from the details.
In all widget details views, you can sort the data by clicking a column header and download it in CSV format.